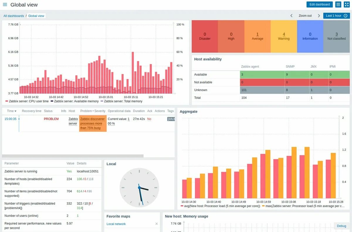
Zabbix sources