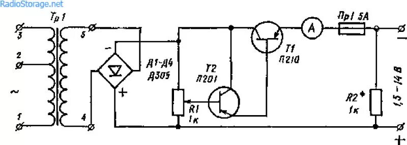
Выпрямитель зарядить аккумулятор