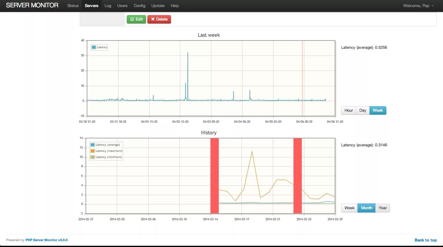
Status сервер