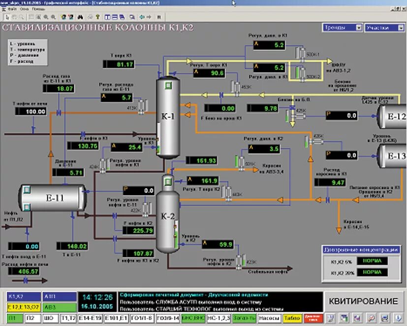
Программа асу