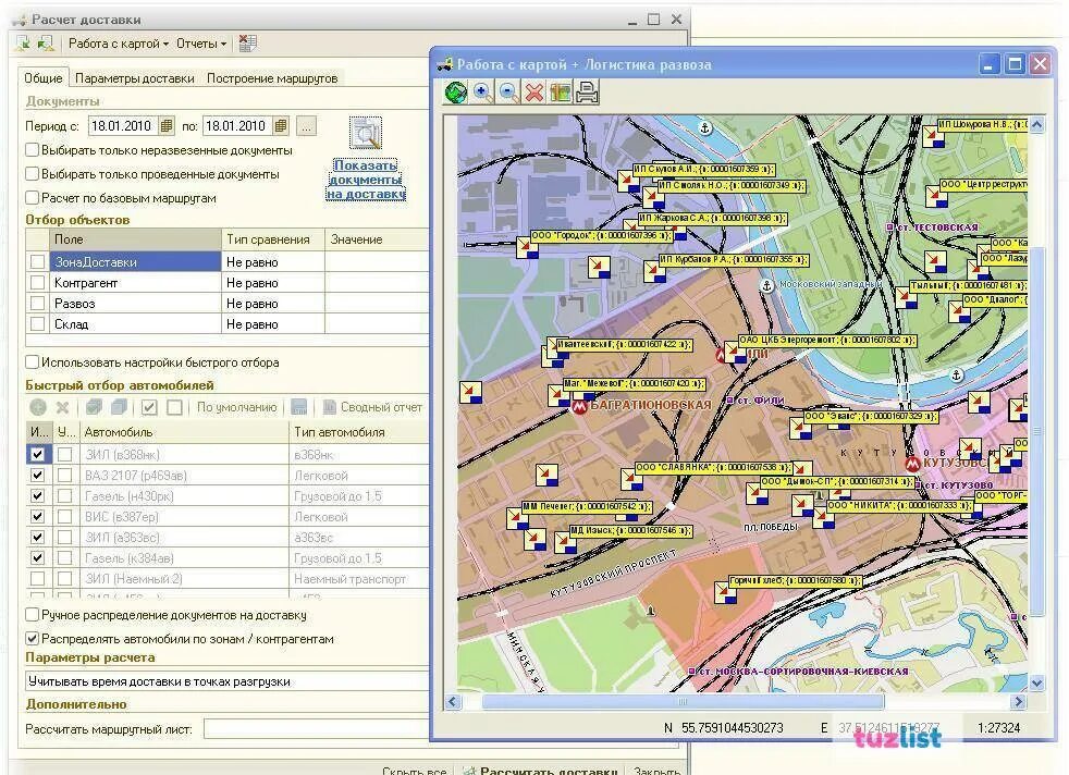
Приложение для составления карт