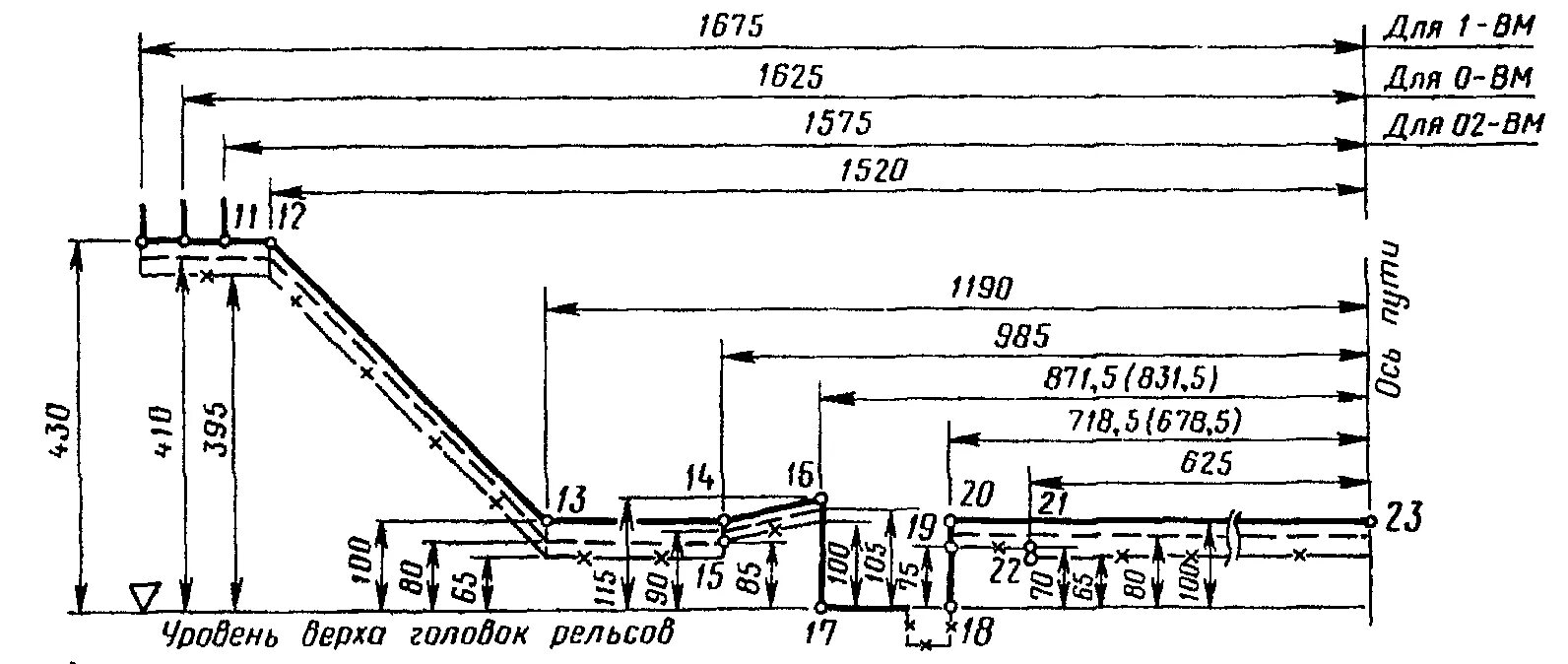
Класса 1 вм