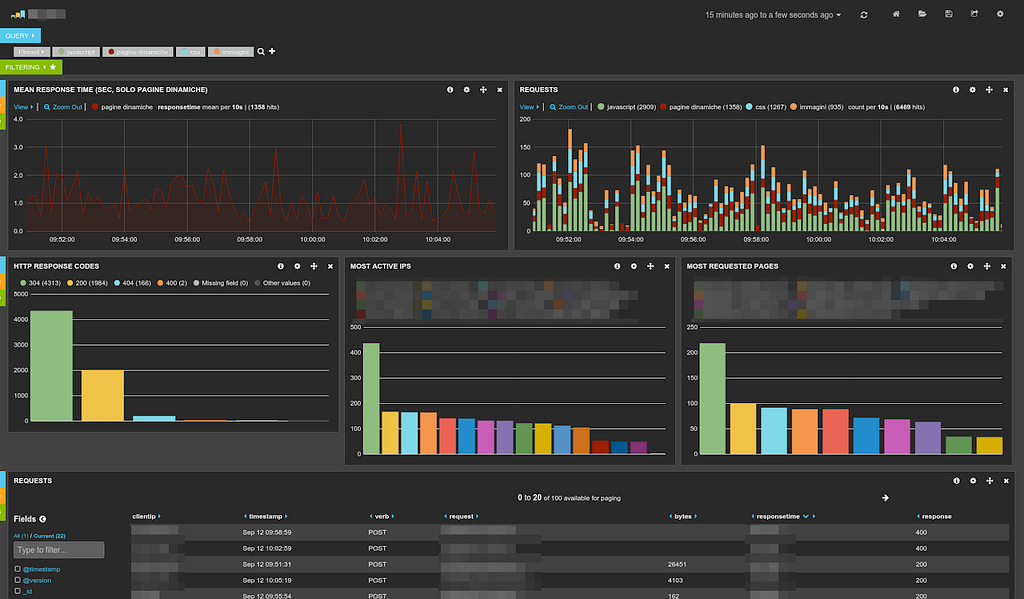
Kibana query