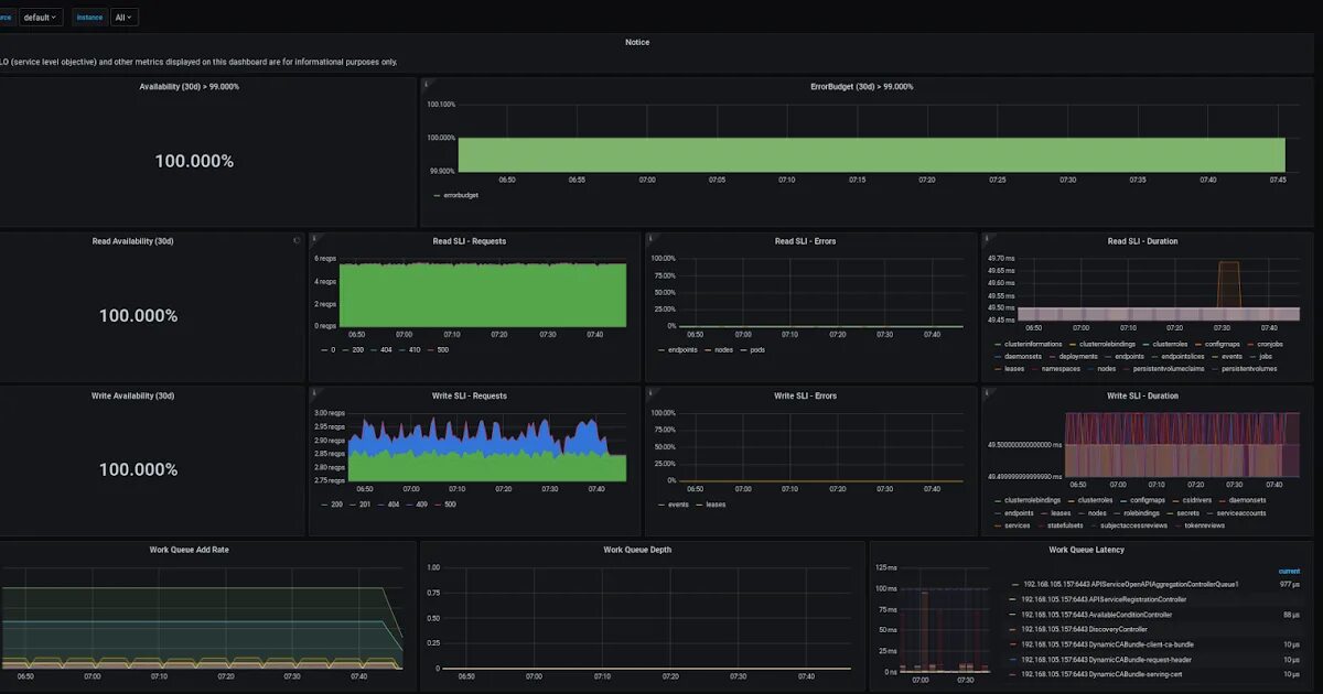
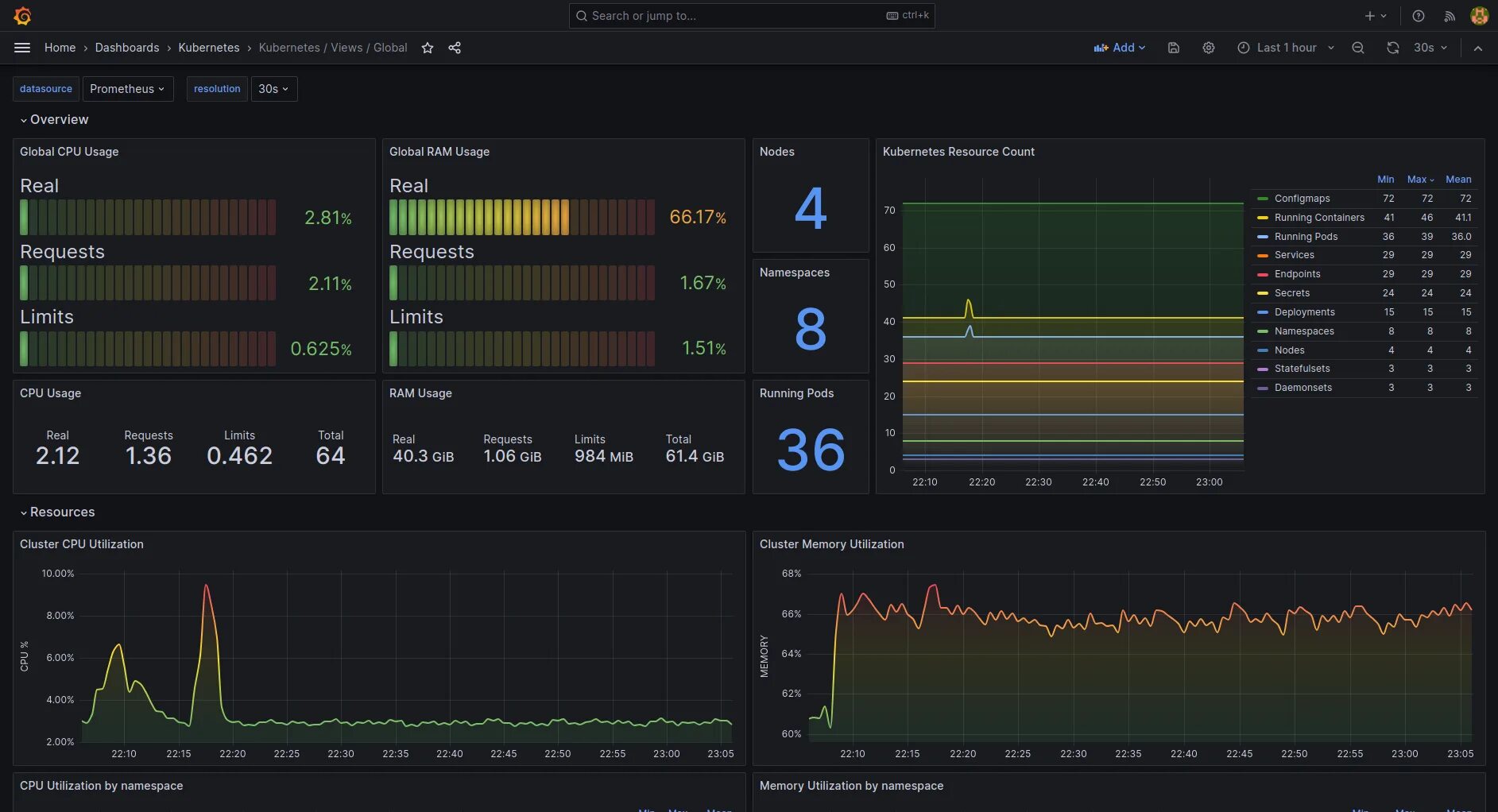
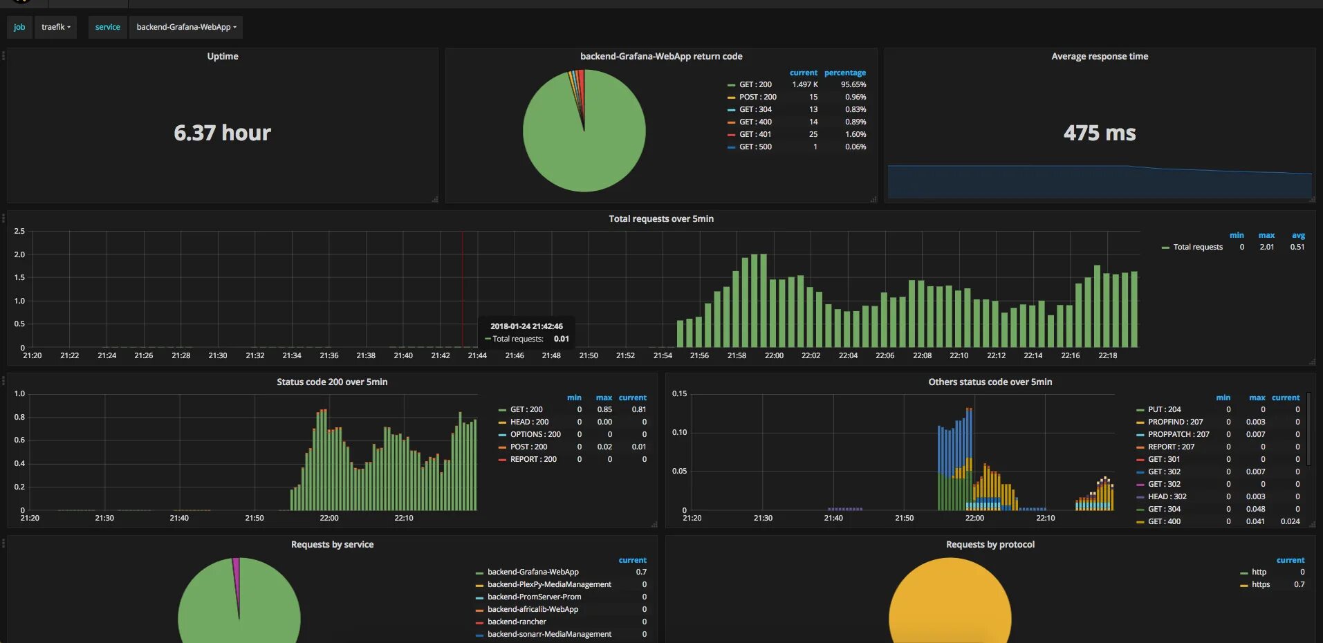
Grafana helm