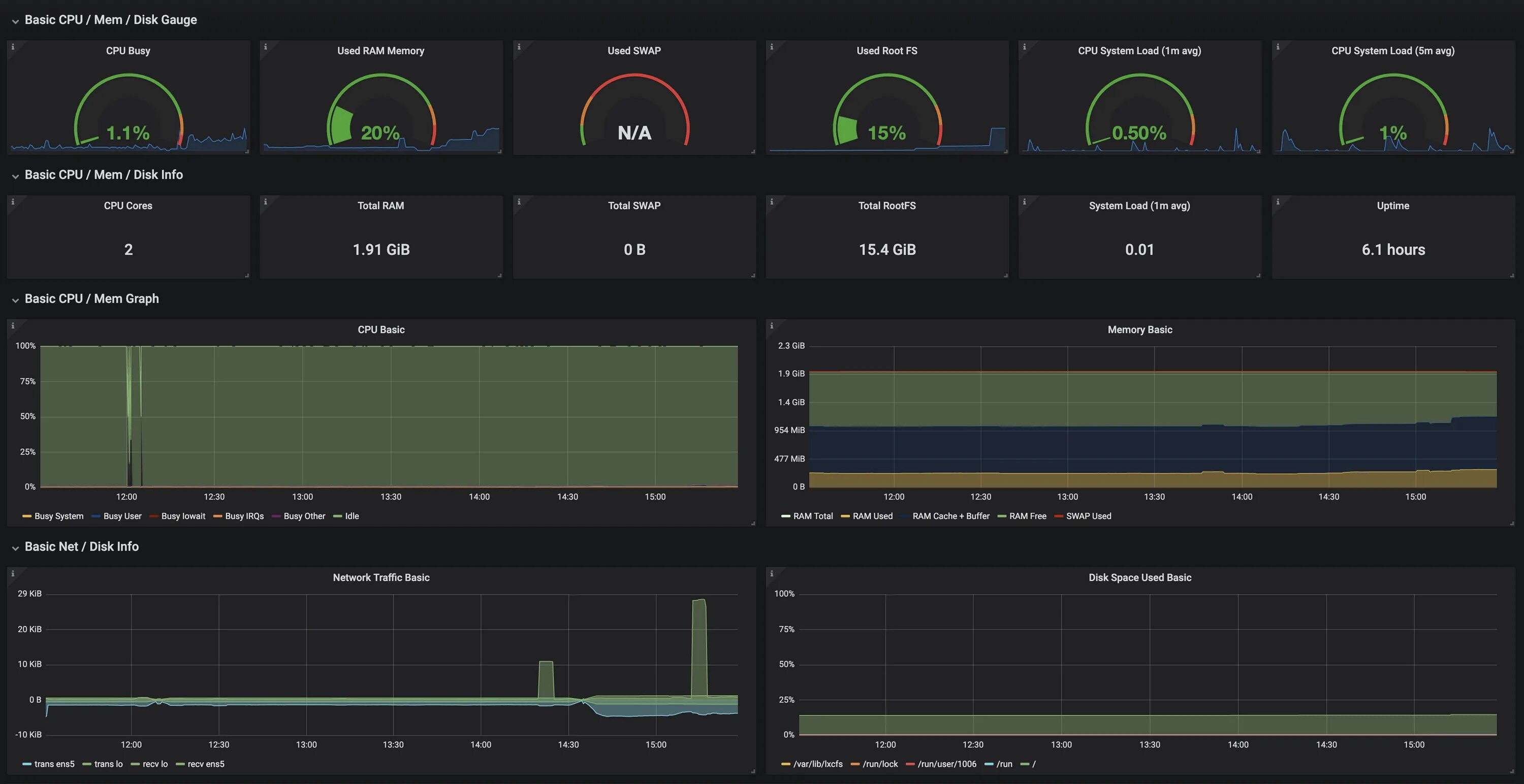
Cpu busy